2019-12-11 14:47:59 0
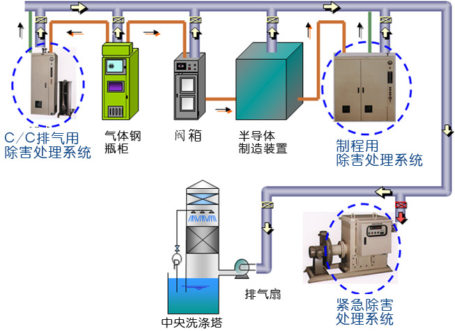
特种气体是光电子、微电子等领域,特别是超大规模集成电路、液晶显示器件、非晶硅薄膜太阳能电池、半导体发光器件和半导体材料制造过程不可缺少的基础性支撑源材料。它的纯度和洁净度直接影响到光电子、微电子元器件的质量、集成度、特定技术指标和成品率,并从根本上制约着电路和器件的精确性和准确性。沃飞科技提供太阳能光伏工厂所使用的高纯度气体(O2/Ar/N/H2/He等)、特气(SiH4/GeH4/PH3/AsH3/SbH3/B2H6/BF3/NF3/PF3/PF5/CF5/CF4/C2H6/C3F8等)综合供气系统;排气处理、监视系统的综合管理系统;建立以安全为第一的特气管理输送系统。从设计、选型、制造、安装、测试、调试和系统托管服务


是一家专业从事大宗气体(液体)、高纯气体及特种工艺气体、化学品输送系统、纯水系统提供从技术咨询、整体规划、系统设计、选定设备、预制组件、项目现场安装建设、整体系统检测、维护保养等全套工程技术服务和配套产品于一体的高新技术企业;工程项目覆盖半导体、集成电路、平板显示、光电、汽车、新能源、纳米、光纤、微电子、石油化工、生物医药、各类实验室、研究所、标准检测等高科技行业;为客户提供高纯介质输送系统全套解决方案;逐步成为行业领先的整体系统供应商。